标题:伺服电机实时变速原理图解析与应用
一、伺服电机实时变速概述
伺服电机作为一种高精度的执行元件,广泛应用于工业自动化控制领域。在许多应用场景中,对电机转速的实时调整是必不可少的。伺服电机实时变速技术能够根据系统需求,实时调整电机的转速,从而满足各种动态负载的要求。本文将详细介绍伺服电机实时变速原理图及其应用。
二、伺服电机实时变速原理图解析
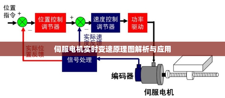
伺服电机实时变速原理图主要包括以下几个部分:传感器、控制器、执行机构以及反馈系统。
1. 传感器:传感器用于检测电机的实际转速,常见的传感器有编码器、测速发电机等。通过检测电机转速,传感器将模拟信号转换为数字信号,供控制器进行处理。
2. 控制器:控制器是伺服电机实时变速系统的核心部分,主要负责接收传感器反馈的转速信号,并根据预设的控制策略进行计算,输出控制信号给执行机构。
3. 执行机构:执行机构是伺服电机实时变速系统的执行部分,通常由电机驱动器和电机组成。根据控制器输出的控制信号,驱动电机实现实时变速。
4. 反馈系统:反馈系统用于将执行机构的实际转速反馈给控制器,以便控制器实时调整控制策略,确保电机转速的准确性。
三、伺服电机实时变速原理图工作原理
1. 传感器检测:电机运行时,传感器实时检测电机的转速,并将模拟信号转换为数字信号。
2. 控制器处理:控制器接收传感器反馈的转速信号,根据预设的控制策略进行计算,输出控制信号。
3. 执行机构执行:驱动器根据控制器输出的控制信号,调节电机的输入电压和电流,实现实时变速。
4. 反馈调整:反馈系统将执行机构的实际转速反馈给控制器,控制器根据反馈信号调整控制策略,确保电机转速的准确性。
四、伺服电机实时变速原理图应用
1. 工业自动化:伺服电机实时变速技术广泛应用于工业自动化领域,如数控机床、机器人、自动化生产线等。通过实时调整电机转速,提高生产效率和产品质量。
2. 电梯控制:电梯在运行过程中,需要根据楼层高度实时调整电机转速,实现平稳、快速、准确的升降。
3. 交通运输:伺服电机实时变速技术应用于汽车、船舶、飞机等交通工具,提高运输效率和安全性。
4. 医疗设备:伺服电机实时变速技术应用于医疗设备,如手术机器人、康复训练设备等,提高医疗水平和治疗效果。
五、结论
伺服电机实时变速原理图是一种高效、精准的电机控制技术。通过分析其工作原理和应用,我们可以更好地了解其在各个领域的应用价值。随着技术的不断发展,伺服电机实时变速技术将在更多领域发挥重要作用。
转载请注明来自成都华通顺物流有限公司,本文标题:《伺服电机实时变速原理图解析与应用》













蜀ICP备2022005971号-1